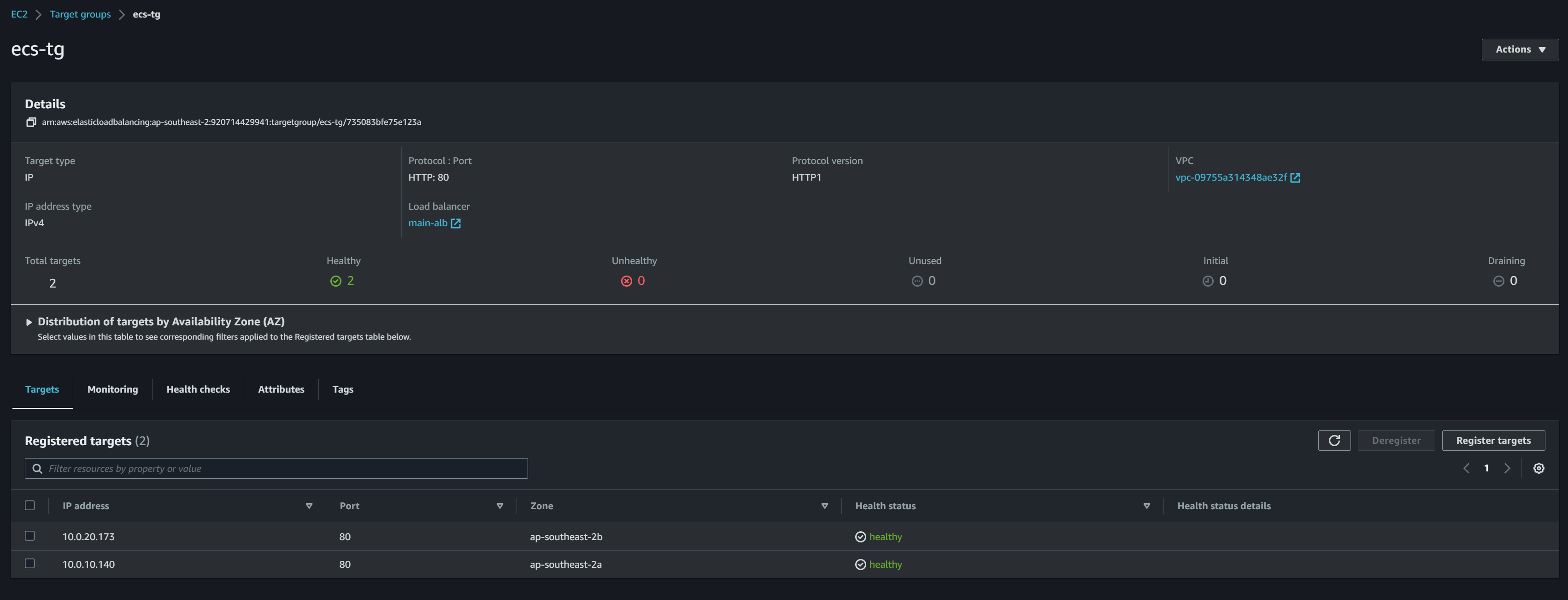
타깃그룹
- Target Type : IP address
- name : ecs-tg
- VPC : main-vpc
- 각각 ECS 의 프라이빗 IP
- 10.0.10.140
- 10.0.20.173

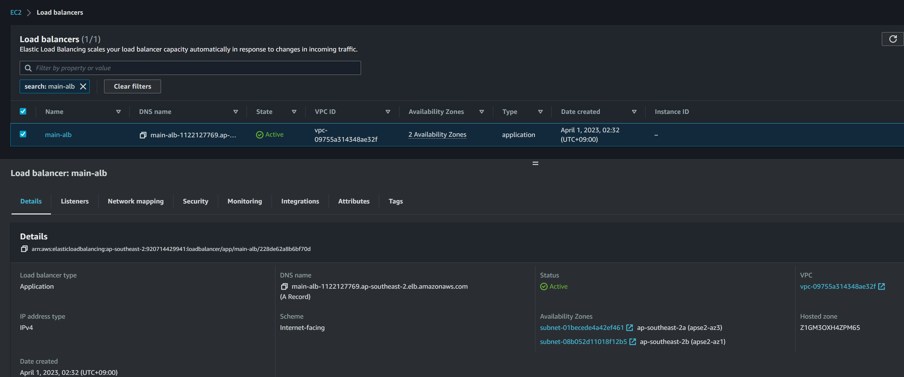
ALB
Basic configuration
- Name : main-alb
- Scheme : Internet-facing
- IP address type : IPv4
Network mapping
- VPC : main-task-vpc
- Mappings :
- public1-2a
- public2-2b
Security groups
- name : alb-sg
- sg : outbound 80 (내 IP)
Listeners and routing
- ecs-tg
- Port : 80


건강 한거 확인

작동 한거 확인
갑자기 타깃 하나가 건강하지 않아서 깜짝놀랐다. 지웠다 다시 하니까 됐다. ㄴㅇㅅ
문제에선 cloudfront 까지 완성을 해야하지만 정확한건 모르니 다음에 하도록 하겠다.
'2023기능대회' 카테고리의 다른 글
| [2023 기능경기대회 클라우드컴퓨팅 2과제] REST API (0) | 2023.04.04 |
|---|---|
| [2023 기능경기대회 클라우드컴퓨팅 2과제] 초기 구성 (0) | 2023.04.04 |
| [2023 기능경기대회 클라우드컴퓨팅 1과제] ECS (0) | 2023.04.01 |
| [2023 기능경기대회 클라우드컴퓨팅 1과제] DOCKER + ECR (2) | 2023.04.01 |
| [2023 기능경기대회 클라우드컴퓨팅 1과제] EC2 구성 (0) | 2023.03.31 |